프로젝트 관리
Yennefer Admin의 프로젝트 관리 화면입니다.
프로젝트 관리에서는 시스템에 생성된 전체 프로젝트 현황을 확인하고 제어할 수 있습니다.
프로젝트 관리

프로젝트 목록 검색 : 원하는 프로젝트 명을 입력하여 검색할 수 있습니다.
상태 : 프로젝트의 활성화 상태를 나타냅니다.
Running 프로젝트가 활성화 상태임을 의미합니다. 활성화 또는 비활성화 프로젝트에 대해 필터링이 가능합니다.
프로젝트명 : Yennefer Studio에서 생성한 프로젝트를 의미합니다. 클릭 시, 해당 프로젝트 정보 페이지로 이동합니다.
소유자 : 프로젝트를 생성한 사용자를 의미합니다.
최근 활성화 일시 : 비활성화 상태에서 활성화된 최근 시점을 의미합니다. 내림차순 또는 오름차순으로 정렬이 가능합니다.
활성중인 시간 : 해당 프로젝트가 활성화 상태로 전환된 시점 ~ 현재까지의 시간을 (유지시간) 의미합니다.
GPU (%) : 해당 프로젝트가 사용한 GPU의 사용률을 의미합니다. 정렬 기능을 통해서 GPU의 사용률을 기준으로 오름차순 또는 내림차순으로 확인할 수 있습니다.
GPU : 해당 프로젝트에 할당된 GPU ID를 의미합니다. 필터를 통해 특정 GPU를 사용한 프로젝트만 출력이 가능합니다.
액션 : 활성화 / 비활성화 버튼을 통해 프로젝트를 제어하거나 "바로가기"버튼을 클릭하여 해당 프로젝트의 Studio 상세화면으로 이동할 수 있습니다.
관리 : 삭제 버튼을 통해 해당 프로젝트를 삭제할 수 있으며, 프로젝트가 비활성화 상태일 때만, 삭제가 가능합니다.
Export to CSV :
Export to CSV를 통해 프로젝트에 사용된 최근 3개월 이내의 프로젝트 자원 사용량을 다운 받으실 수 있습니다.
제공되는 정보는 CPU + RAM + Storage와 GPU + 관련 프로젝트 정보입니다
1. 필터 및 정렬
프로젝트 관리 페이지에서 필터 및 정렬을 적용하여 원하는 대로 목록을 확인할 수 있습니다.

예를 들어 상태를 Running (활성화), 최근 활성화 일시는 내림차순, GPU 0번을 사용 중인 프로젝트 목록을 확인하고 싶다면, 필터 및 정렬을 통해 조건을 적용합니다.
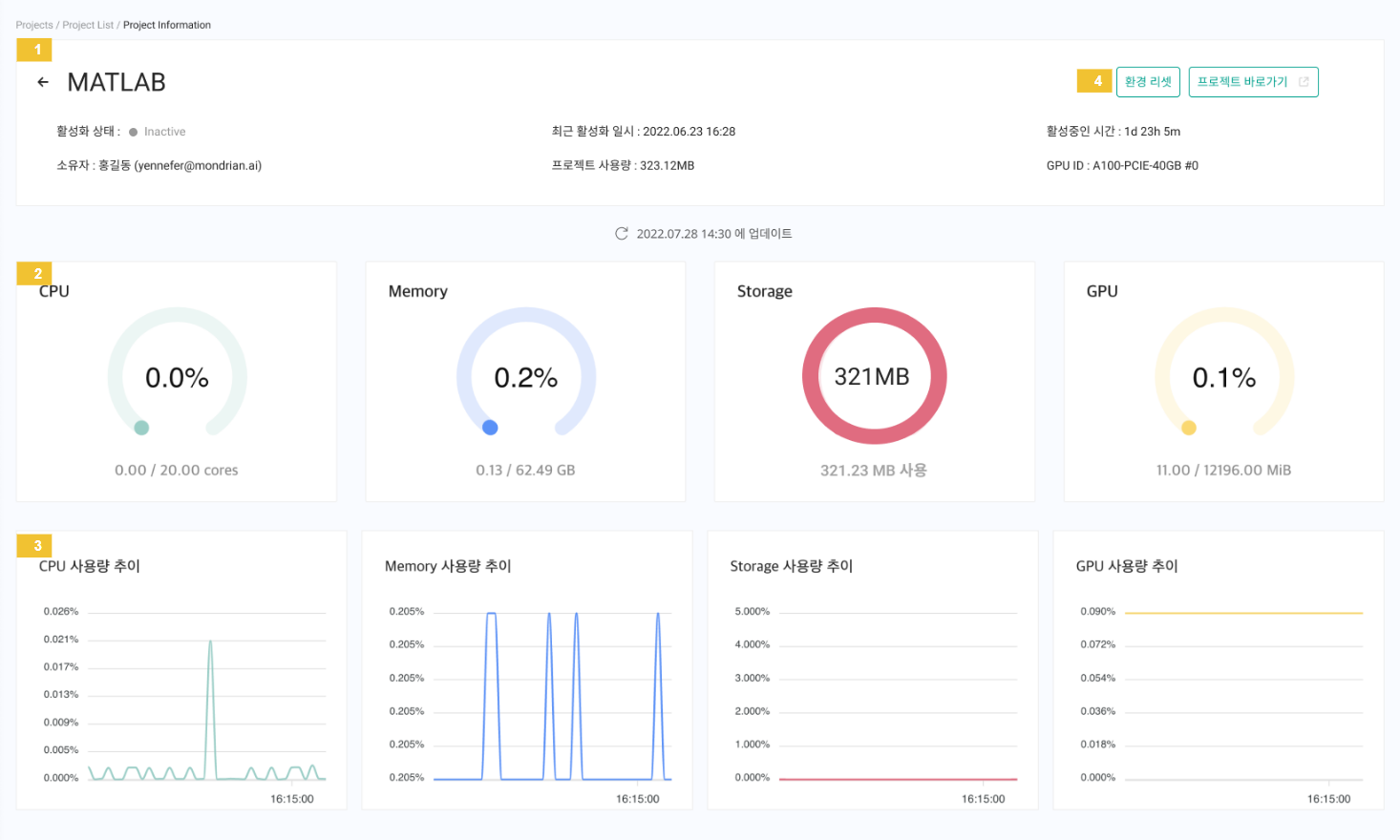
프로젝트 정보 페이지
프로젝트 목록에서 프로젝트명을 클릭하면 해당프로젝트 정보 페이지로 이동할 수 있습니다.

프로젝트 정보 페이지에서는 해당 프로젝트의 기본 정보와 사용 중인 자원정보를 확인할 수 있습니다.
각 버튼을 통해 해당 프로젝트를 제어할 수 있습니다.
“환경 리셋” 버튼 클릭 시, 해당 프로젝트의 소스 파일은 유지되나 /home/jovyan/work 하위의 파일을 제외한 프로젝트의 모든 변경 사항이 삭제됩니다.(비활성화 상태에서 가능)
“프로젝트 바로가기”버튼 클릭 시 studio내 상세 페이지로 이동합니다.
해당 프로젝트에 사용되는 연산자원의 사용량을 확인할 수 있고, 사용량 추이를 그래프로 확인할 수 있습니다.
비활성화 상태에서는 자원 사용량이 출력 되지 않습니다.
1. 환경 리셋
환경 리셋이 필요한 경우는 다음과 같습니다.
1.관리자로 인해 사용자의 기존 자원이 변경되어 새로운 자원으로 해당 프로젝트를 사용해야하는 경우
2.프로젝트 설치 환경 및 용량 정리가 필요한 경우
1단계: 프로젝트 정보 페이지에서 "환경 리셋" 버튼을 클릭합니다.

환경 리셋은 프로젝트 비활성화 상태에서만 가능합니다.
2단계 : 모달 안내 확인 후, 입력란에 “프로젝트 환경 리셋” 입력하기

프로젝트 비활성화 상태에서 “환경 리셋”버튼을 클릭하면, 모달이 출력됩니다.
해당 프로젝트의/home/jovyan/work 하위의 파일을 제외한 프로젝트의 모든 변경 사항이 삭제된다는 것을 인지하고 진행합니다. 환경 리셋 후 이전 내용은 복구 되지 않기 때문에 신중히 결정해야 합니다.
진행을 원하면, 입력란에 “프로젝트 환경 리셋”을 입력하고 확인 버튼을 클릭합니다.

해당 프로젝트의 환경 리셋이 정상적으로 처리되고, 프로젝트 활성화 및 실행이 가능합니다.
관리자가 해당 프로젝트 사용자(소유자)보다 먼저 환경 리셋을 처리한 경우, 사용자가 프로젝트 활성화 시, 정상적으로 프로젝트 실행이 가능합니다.
사용자(소유자)의 GPU권한이 변경된 상황에서 관리자보다 먼저 서버 실행하는 경우, 사용자가 Studio 프로젝트 활성화 시 "프로젝트 환경 리셋” 모달이 출력됩니다.
2. 자원 사용량

해당 프로젝트에 사용 중인 자원량을 실시간으로 모니터링 할 수 있습니다.
CPU, Memory, GPU 전체 대비 사용량을 출력하며 Storage의 경우, 해당 프로젝트가 사용한 값(프로젝트 및 컨테이너 데이터 값)을 출력합니다.
Last updated